7 Best user retention platforms for mobile apps
Going through the best user retention tool lists may feel like wandering through a maze. Many of them include platforms that aren’t relevant to app marketers at all.
User retention for mobile apps differs from classic customer loyalty building. It centers on keeping users engaged within the app itself, ensuring they keep opening the app and interacting with its content. And this is no easy task.
Business of Apps says a mobile app loses about 77% of its users within the first 3 days after install. At the same time, improving retention by only 5% can boost your profitability from 25% to 95%. To monetize your app efficiently, you need to build a strong relationship with your audience, and this is where user retention software can help.
To make your search for it easier, we’ve come up with our own list of mobile user retention software, taking into account various user retention strategies and platform criteria. Say goodbye to irrelevant options and let us guide you to the tools that offer efficient ROI and contribute to your app growth.

What’s your mobile user retention strategy?
Before you jump into comparing different platforms, you should consider your user retention strategy.
The thing is, each strategy involves specific steps you need to take. And your perfect user retention platform must have a toolset to support them. This is why your software decision will largely depend on how you plan to keep users coming back to your app.
Out-of-app messaging for user engagement
This path is straightforward. With this strategy, you take advantage of external messaging channels, such as push notifications and emails, to make your customer base develop a habit of going back to your app.
The best thing about communication with users outside the app is that the strategy offers a clear — and cost-effective! — route to quick wins. It doesn’t take long to create a push or an email and run an experiment to find out which message, channel, or user segment performs best.
Enhancing user experience within the app
The goal of the strategy is to create the best in-app experience and build a lasting relationship with users.
This can be achieved through onboarding, both initial (takes place immediately after the app install) and continuous (e.g., introduction of a new feature), promotions of new features and content, reminders, and rewards. The key is to prove your app is valuable for users.
User behavior analytics
To retain mobile app users, you need to understand which message, feature, or UX hypothesis works best — and which of them needs improvement. This is where analytics comes in.
The perfect analytics tool keeps tabs on such metrics as daily active users, monthly active users, user churn rate, user retention rate, and sessions length. Furthermore, the tool should provide insight into how these metrics are affected by your efforts and user behavior.
Which user retention strategy is the best one?
Ideally, you need to work on all three frontiers.
You want to reach out to every user you have, both outside and inside the app. And it will only do good if you analyze their behavior patterns and improve in-app experiences accordingly. This means, the best user retention software must be capable of covering all these strategies.
If you only favor one strategy or have no resources to go all in, you can choose a user retention service with a limited number of features. There are plenty of tools specialized solely in mobile push notifications or app behavior analytics.
However, it’s more reasonable to get an all-purpose tool that can help you with everything related to user retention as your app grows.
How to choose user retention software
To bring all three strategies into effect, a perfect user retention platform must meet the following criteria:
- Out-of-app messaging features
- In-app messaging tools
- Data storage capabilities
- User segmentation & personalization options
- User behavior & messaging performance analytics
- Integrations with CDP, CMS, martech, product and in-app purchase analytics tools
- User interface: intuitive and easy to use
- Company’s expertise in user retention
We’ll explore each item on the list through Pushwoosh as a model user retention tool.
Pushwoosh: an exemplary user retention platform
⭐ Capterra: 4.4, G2: 4.3. Read Pushwoosh reviews.
💰 Pricing: starting from $0/month for push notifications and in-app messages. The price is estimated proportionally to the subscriber count, platform usage, and data growth. Pushwoosh also has a free plan for projects below 1k subscribers.
Pushwoosh is an omnichannel customer engagement and retention platform trusted by over 80 000 businesses worldwide. It’s an all-in-one solution that can be used for out-of-app messaging, in-app messaging, and precise analytics.
Out-of-app messaging features
Pushwoosh has all the necessary features for helping you reach your audience across mobile and web channels, including push notifications, email, SMS, and WhatsApp.
The platform enables you to set up automated campaigns triggered by specific user actions or time-based events. For example, you can configure messages to be sent after a certain period of users’ inactivity.
You can create custom events tailored to specific user behaviors or actions within the app and then trigger automated messages based on these events.

Pushwoosh also supports iOS Live Activities by providing real-time notifications and updates to users, keeping them engaged with the app’s content even when they are not actively using it.
In-app messaging tools
Retention through better user experience is an objective you can achieve with Pushwoosh. The platform allows you to onboard users, announce new feature releases, and gather feedback via in-app messaging.
Pushwoosh Customer Journey Builder allows you to sew in-app messaging into automated workflows in a minute.

And you can create chains of engaging messages via Pushwoosh’s no-code drag-and-drop in-app editor without the designer’s input.

There is also a collection of ready-to-use templates — all you have to do is to pick one and customize it to your liking. If you want to utilize your own HTML design, Pushwoosh allows you to upload it.
Data storage capabilities
Pushwoosh retains device and first-party user data indefinitely, as long as users continue opening the app. Event and message history are stored for 1 year by default, with the option to extend the retention period.
In terms of data safety, Pushwoosh is a totally secure platform thanks to privately-owned servers. All the customers’ data is safely kept in the Pushwoosh Enterprise Cloud.
🔐Get more details on how Pushwoosh takes care of customer data.
User behavior & messaging performance analytics
To ensure the way you do user retention for mobile apps is effective, you have to constantly analyze your data and messaging performance.
Pushwoosh offers robust analytics for tracking campaign performance and user engagementin real time.
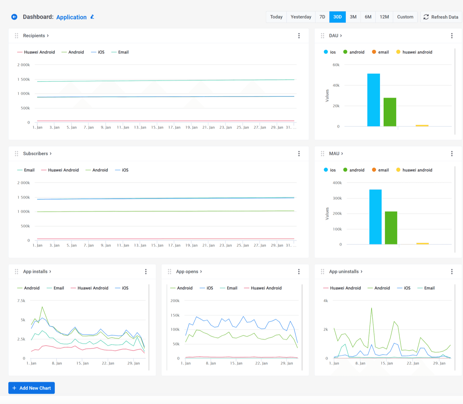
Dashboards provide you with at-a-glance insights into channels’ statistics and app growth, including daily active users (DAU) and monthly active users (MAU). Journey statistics, A/B/n test analytics and automated reporting further improve campaign optimization.
User segmentation & personalization options
Segmentation drives user retention by increasing the relevance of your communications. When personalizing campaigns to specific users’ behavior and interests, you can expect higher conversions and deeper connections in the long term.
Pushwoosh covers five layers of user segmentation, including RF(M) segmentation, dividing app users into groups according to the recency, frequency, and monetary value of their actions. The monetary component can be omitted, and the resulting RF analysis can serve you for engagement- and retention-based segments creation.
Pushwoosh then allows you to personalize messages with custom tags and past event attributes, adding a personal touch to your customer interactions.
For example, a fitness app can send motivational reminders to users who haven’t opened it for a while. In a push notification, the app can refer to the date when the user last trained. This can be easily done with Pushwoosh: you just edit placeholders in the push preset settings and select attributes from relevant trigger events.
Integrations
A user retention software should have integrations with 3rd party tools that can help you spot new opportunities or will give you a broader perspective of your campaign and app performance.
For example, an integration with a mobile measurement partner (MMP) enriches a user retention service with in-app events data that can be used to refine targeting and send more effective communications to users. The list is comprehensive for user retention tasks and continues to expand.
Pushwoosh has integrations with various solutions for data streaming (mParticle), marketing and product analytics (Adjust, AppsFlyer, Google Analytics), CMS and low-code solutions (OutSystems), and in-app purchases (Adapty, Apphud).
User interface and ease of use
Pushwoosh is praised for its user-friendly interface, making it accessible to non-technical teams, particularly marketers. You don’t have to waste days learning to navigate it — the whole layout is in the palm of your hand.
Looking at Pushwoosh’s Dashboards, for example (we’re proud of this recent release!), you can grasp trends in app installs, opens, and uninstalls, at one glance. Customizable graphs will show the changes in data over a specified period of time. There’s no need to switch between tabs—you can quickly assess the data.

Company’s expertise in user retention
When exploring multifaceted solutions, it’s preferable to choose the one experienced specifically in helping customers with user retention cases.
This can involve customer success managers able to help with setting up a user retention workflow. Another aspect is content. A true expert company in user retention educates its customers to help them achieve their best possible results.
Pushwoosh’s customer success managers have first-hand experience with different user retention cases. They can navigate you through the user retention benchmarks and provide insights into your particular case.


Pushwoosh also regularly provides informative content, including blog posts, guides, and webinars. Our User Retention Benchmarks, for instance, is a great source of valuable (and up-to-date!) info about user retention for various mobile app categories.
🌟More guides and insights in our user retention hub.
Pushwoosh alternatives for app user retention: An in-depth comparison
Airship

Scenes by Airship. Source: Airship
⭐ Capterra: 3.8, G2: 4.0.
💰 Pricing: Two packages, AXP Essentials and AXP Enterprise. No prices are specified;, however, clients’ reports say pricing can reach up to $35,000 and an onboarding fee. A free trial is available.
Airship’s retention rate software helps you reach users outside and inside the app. As a well-established martech provider, Airship is mostly used by enterprises, such as airlines, retail, and telecom.
But it’s better to explore Airship’s features in greater detail:
- Out-of-app messaging features: Airship offers a suite of reliable tools for communicating with users via web, email, and push notifications, including iOS Live Activities and Android Live Updates. You can also configure your own Open Channels. There’s no WhatsApp support, however.
- In-app messaging tools: Real-time in-app experiences are streamlined via Scenes, a feature based on customer attributes that’s triggered to engage new users with a certain behavior pattern. The downside is the absence of a special in-app messaging builder.
- Data storage capabilities: Airship stores basic recipient data, performance analytics, and message content for up to 13 months. However, the maximum data storage for real-time analytics is 7 days, which can be limiting for prompt re-engagement campaigns and paying customer retention. At the very least, the opt-in and opt-out data can be stored for up to 4 years, allowing you to stay in touch with your subscribers over the time.
- User segmentation & personalization options: Airship can boast of AI algorithms that can identify high-value segments and predict future actions of your audience.
- User behavior & messaging performance analytics: Users have been praising Airship’s analytics tools and reports. All the relevant data can be viewed in one central dashboard. Aside from the classic DAU and MAU metrics, Airship also tracks WAU (weekly active users). Real-time analytics is available. You can create custom reports and dashboards.
- Integrations: Since Airship is focused on enterprises, it’s no surprise they have many integrations with other martech solutions, such as Adjust, AWS, and Google Analytics.
- User interface and ease of use: Their G2 and Capterra reviews feature complaints about UI/UX of the product, marking it as complex in terms of usability.
- Company’s expertise in user retention: Airship is known for its reliability and scalability. However, if you go through their reviews on G2 or Capterra, you’ll see complaints about their customer support service.
Why choose Pushwoosh over Airship
When it comes to enabling user retention for mobile apps, Airship is a reliable platform. However, challenges arise with its complex navigation and limited customer support.
What’s more, it’s not the best user retention software for communicating with users inside the app. Their biggest issue is the absence of a dedicated in-app message builder.
Moreover, Airship’s segmentation primarily focuses on real-time behaviors rather than in-depth analytics of past in-app activities.
It’s not a budget-friendly retention rate software either.
Pushwoosh is a much more user-friendly solution with responsive customer support.
Unlike Airship, this user retention software allows you to reach out to users via WhatsApp.
Pushwoosh provides no-code in-app message and email builders, making you more autonomous and agile in creating and managing your communication campaigns.
Data storage capabilities are also more favorable and transparent: device and user data are stored indefinitely, while event and messaging data are retained for 1 year.
A scalable pricing model and a free plan are one more cherry on top of the cake.
Batch

Batch’s in-app messaging editor. Source: Batch
⭐ Capterra: 4.7, G2: 4.6.
💰 Pricing: Batch doesn’t disclose pricing publicly. A free trial and freemium model are available.
Batch is a cross-platform solution that can help you with building customer loyalty for your app. It’s a French company with a client base mostly originating from Europe. Retail, luxury, and media businesses have chosen Batch for its easy-to-use CRM orchestration and personalization options.
Here’s a quick recap of Batch’s features for user retention:
- Out-of-app messaging features: Batch is an omnichannel solution. Push notifications, web pushes, SMS, and emails are all there — yet WhatsApp is not included. The platform doesn’t provide a reachability check, meaning a part of users you planned to retain can miss your communications.
- In-app messaging tools: Batch enables you to create highly personalized customer journeys across many channels in a couple of clicks. The only downside is the absence of a drag-and-drop in-app editor. In-app experiences are provided in the form of individual in-app messages and mobile landings — in-apps triggered by push open. Pushwoosh customers know this combination as “push to in-app”.
- Data storage capabilities: Batch doesn’t disclose their data storage capabilities. As for safety, they’re serious about the protection of customer data. The company has exclusive contracts with two EU-based publicly-traded hosting providers: OVHcloud and Scaleway.
- User segmentation & personalization options: Batch provides engagement-based user segmentation under the name of Smart Segments and custom Audiences Management. Smart Segments automatically divide your user base into groups (New, Engaged, Dormant, One Time, Imported) depending on their engagement level.
Attribute-based segmentation is possible with Batch’s Audience Management, where you can upload static segments from your base or third-party services. You can also assign custom tags to selected user groups.
This retention rate software supports your personalization efforts with a number features, such as prebuilt re-opt-in scenarios, A/B testing, and messages previews. - User behavior & messaging performance analytics: Batch’s detailed statistics includes such metrics as devices synced, displayed, clicked, click rate. Conversion and behavior tracking are missing.
- Integrations: They have integrations with Adjust, AppsFlyer, Adobe, and many others marketing and analytics solutions. Batch also connects with tag managers, CDPs, and DMPs.
- User interface and ease of use: Clients love Batch for its friendly UI and ease of use. It’s simple to navigate and use even for a newbie.
- Company’s expertise in user retention: While their documentation is easy to read even for a beginner, it could have been more detailed. Additionally, Batch doesn’t invest time and effort into developing insightful content on a regular basis.
Why choose Pushwoosh over Batch
When comparing Batch with Pushwoosh, several things come to mind.
Pushwoosh has WhatsApp among its communication channels, as distinct from Batch.
Unlike Batch, Pushwoosh has a Reachability Check feature, ensuring your users are reachable via a specific channel.
Batch lacks conversion and behavior tracking, unlike Pushwoosh, which offers these features. Additionally, Batch does not allow for the simultaneous creation of separate campaigns for iOS and Android, a capability offered by Pushwoosh.
As we mentioned above, Batch also doesn’t have a drag-and-drop in-app messaging editor.
Their segmentation is purely engagement-based, while Pushwoosh’s segmentation allows you to group users by their purchase behavior, engagement and retention levels, and acquisition data.
The user retention software creators also don’t pay much attention to helping clients to get new knowledge about mobile growth while Pushwoosh constantly hosts new webinars and publishes educational content.
🆚Overall, Pushwoosh surpasses Batch in terms of functionality and service.
Braze

Braze Canvas. Source: Braze
⭐ Capterra: 4.7, G2: 4.5.
💰 Pricing: Only available upon request. The reported ‘floor’ price is around $65,000, and the ultimate sum depends greatly on the platform usage.
A powerful user retention service is Braze’s bread and butter. With a long-standing presence in the market, Braze indeed has a lot to offer, but not many app businesses can afford such a lavish solution.
Let’s take a closer look at its user retention tools:
- Out-of-app messaging features: Braze supports you on every channel — push notifications, emails, WhatsApp, and SMS. And yet it lacks high-speed notifications, making it not the best fit for media and sports.Customer journeys are built via Braze Canvas, a unified interface where you can create multiple messages at the same time. Being an effective builder, Braze Canvas nevertheless can be hard to navigate.Speaking of the reachability check, Braze doesn’t appear to offer this feature.
- In-app messaging tools: For creation of in-app messages, Braze offers two editors, a drag-and-drop editor and a traditional one. G2 and Capterra reviewers praise the editors for their simplicity; however, some of them say that the editors could have been more sophisticated.
A feature called Content Cardsdelivers interactive content (videos, images, personalized recommendations) directly within your mobile app, which is pretty unique and convenient. - Data storage capabilities: According to the company’s internal rules, Braze can keep customer data up to 90 days.
- User segmentation & personalization options: Segments can be set dynamic or static, depending on your choice. Deep linking, silent hours, and dynamic content are at your disposal.
Surprisingly, there’s no RFM segmentation.
As for personalization, the AI copywriter is a great tool. It suggests personalized message content and subject lines, improving message effectiveness. - User behavior & messaging performance analytics: Braze’s analytics is a truly powerful tool. You will benefit from aggregated statistics on campaign performance and app usage. They also have conversion, revenue, and ARPU tracking as well as real-time and automated reporting.
- Integrations: They have more than 140 integrations with various tools, such as AWS, Shopify, WhatsApp. This is an attractive offering if you’re using these services.
- User interface and ease of use: As we’ve already mentioned, Braze Canvas does not have an intuitive UI. Capterra and G2 reviewers also have a similar complaint about reporting dashboards.
- Company’s expertise in user retention: This is a powerful user retention software that cares about its reputation and customers. They have an interactive benchmarks dashboard enabling website visitors to check out real-time data on message engagement, app retention, paid UA, and purchasing behavior. Braze even has a separate program Customer Champions encouraging their clients to share their success stories with a larger audience. And Braze’s blog is regularly updated with user retention insights and success stories, much like Pushwoosh’s.
Why choose Pushwoosh over Braze
Despite its impressive array of features, this retention software has some disadvantages.
First, Braze is geared towards enterprises. They don’t publish costs on their website, but the reported prices can go up to $100k. In comparison, Pushwoosh provides straightforward pricing models suitable for businesses of all sizes. Small teams can benefit from its free plan and affordable paid subscription.
Pushwoosh gets every single user of yours engaged thanks to the Reachability Check, a feature that assesses the channel reachability before you send your messages.
Unlike Braze, Pushwoosh supports high-speed notifications and can store event history up to 1 year.
Users have also reported challenges with Braze’s user interface and difficulties in navigating and filtering reports. Pushwoosh’s reporting system is a simpler and clearer alternative to Braze’s. The same applies to Customer Journey Builder: Pushwoosh has a much more convenient canvas.
🆚Want to see the difference between these user retention tools for yourself? Then check out the full comparison.
CleverTap

CleverTap’s Journeys. Source: CleverTap
⭐ Capterra: 4.5, G2: 4.6
💰Pricing: starting from $75/month.
CleverTap positions itself as a universal customer engagement and user retention service and claims to support more than 10,000 apps. Their solutions are focused on mobile gaming, e-commerce, finance, and subscription-based apps.
Time to explore CleverTap’s features:
- Out-of-app messaging features: Among CleverTap’s supported channels, there are push notifications (except for high-speed pushes), web messaging, SMS, MMS, email, and WhatsApp. The company’s Journeys are simple to use. The platform has a reachability check.
- In-app messaging tools: CleverTap has a drag-and-drop editor for in-app messages. It gets the job done, but don’t expect customization and creativity from it. The platform’s collection of templates is also quite limited.
- Data storage capabilities: Hugely depend on the pricing plan. For example, CleverTap’s Essential plan stores user history just for a year. while the Advanced package entails impressive three-year data storage.
- User segmentation & personalization options: CleverTap can segment users by their past actions and add them to an existing segment once they meet its requirements. Beware that you can’t filter data by a specific user profile info. Personalization by custom tags, unfortunately, isn’t available since you can’t create them with CleverTap.
- User behavior & messaging performance analytics: CleverTap has introduced their generative AI solution, Clever.AI, to equip customers with AI recommendations for user engagement and retention analytics. The analytics toolset is diverse, but reviewers on G2 and Capterra have been noticing inconsistencies in conversion goals calculation.
- Integrations: They have many integrations with marketers’ favorite tools, such as Zapier, Amplitude, and mParticle.
- User interface and ease of use: CleverTap’s UI/UX is intuitive. The only exception is their drag-and-drop in-app messaging editor which is a bit rigid and requires time to get accustomed to.
- Company’s expertise in user retention: CleverTap is committed to customer support and education. Their website features an insightful blog full of user retention articles and white papers. CleverTap experts regularly appear as webinar and podcast hosts.
Why choose Pushwoosh over CleverTap
So, what does Pushwoosh do better? It ensures data consistency: you won’t have to worry about discrepancies in conversion goals.
Pushwoosh allows to set up custom tags, enabling yet another way to segment users.
Pushwooshs’ in-app drag-and-drop editor is much simpler to master and enables you to build any in-app message you can think of. See for yourself!
🆚We can continue, but it will be much easier for you to check out this Pushwoosh vs. CleverTap comparison page.
MoEngage

MoEngage’s dashboard. Source: MoEngage
⭐ Capterra: 4.3, G2: 4.8
💰 Pricing: MoEngage has two packages, for SMB and enterprises. However, they don’t disclose this information on their website. Customers say that the starting pricing is $999.
MoEngage is a user engagement and retention rate software that helps businesses build customer loyalty through personalized messaging, onboarding, user reactivation and automation. They have a wide array of clients, from mobile app developers to big e-commerce and finance companies, with most of them being enterprises looking to improve retention through onboarding and personalized messaging.
User retention features for mobile apps include:
- Out-of-app messaging features: All the major communication channels are supported. You can create multichannel journeys via Flows, although it has some limitations, compared to Pushwoosh Customer Journey Builder. To name a few, Flows can start with only one entry segment or event, and it can’t be changed in a launched campaign. This puts restrictions and pressure on marketing specialists responsible for segmented campaigns.
Reachability check is available. - In-app messaging tools: MoEngage provides all the neсessary tools for marketers to create in-app messages tailored to their app’s brand and current campaign goals: a no-code drag-and-drop editor, an HTML editor, and a collection of customizable templates for various use cases.
- Data storage capabilities: 180 days is the maximum time period of data storage allowed by MoEngage. As for safety, there’s a data privacy concern as MoEngage uses a third-party public cloud service.
- User segmentation & personalization options: You can view graphical and tabular retention reports for different cohorts. Segmentation tools include RFM segmentation, segment transitions, and custom tags. So-called ‘Affinity Segments’ is a mixed segmentation feature allowing you to group users with certain traits and in-app behavior by their affinity to a product/action—Pushwoosh’s advanced segment builder serves a similar purpose.
- User behavior & messaging performance analytics: MoEngage has Open Analytics, an in-built feature that enables customers to get the latest real-time data. In general, their analytics system is pretty good and contains all the necessary metrics to track, such as sent, delivered, clicked, open.
- Integrations: MoEngage integrates with various third-party services, including data systems, personalization platforms, and marketing automation tools. Jasper.ai, Survey Monkey, Heap, and others are some of the names that come to mind.
- User interface and ease of use: MoEngage’s user interface is one of the best things about this user retention service. The platform is easy to handle judging by the reviews and trial experience.
- Company’s expertise in user retention: MoEngage actively participates in the app marketing community. They’re keen on sharing knowledge with customers and provide detailed guides and research to ensure your app’s success.
Why choose Pushwoosh over MoEngage
While being a reliable user retention service, MoEngage has certain limitations.
Unlike Flows by MoEngage, Puswoosh’s Customer Journey Builder allows you to launch a campaign with an unlimited number of starting events. And if you need to edit them, you can do it even if the campaign has already started.
MoEngage is geared towards enterprise-level usage, and its pricing isn’t a friendly choice for SMB companies. Pushwoosh, on the other hand, suits both large businesses and startups, in pricing and features, and even has a free plan everyone can try out.
As for data storage, MoEngage only allows setting event criteria for periods under 180 days. In contrast, Pushwoosh offers unlimited retention period for device and first-party user data, along with a 1-year retention period for event and message history.
Pushwoosh also wins in terms of security while storing data with MoEngage involves potential data breach risks.
🆚For your convenience, we’ve prepared a full comparison of Pushwoosh and MoEngage.
OneSignal

Drag-and-drop editor by OneSignal. Source: OneSignal
⭐ Capterra: 4.7, G2: 4.6
💰 Pricing: has a free plan. Other packages start from $9/month and more.
OneSignal is a well-known user retention service comparable to Pushwoosh in terms of functionality and pricing but trailing in some aspects. OneSignal specializes in push notifications, in-app messaging, and email marketing. Their clients include businesses in media, e-commerce, fintech, and mobile apps and, particularly, games. More than 30,000 mobile games utilize this platform to drive user retention by sending timely and engaging game updates and reminders.
Let’s assess OneSignal’s features for user retention:
- Out-of-app messaging features: This user retention tool doesn’t support WhatsApp and high-speed push notifications; SMS is only available via a particular 3rd-party provider.OneSignal allows you to create various Journeys within a single dashboard; however, campaigns can only be targeted at pre-assembled audience segments and not by trigger events.
The absence of reachability check is one of OneSignal’s biggest limitations. - In-app messaging tools: OneSignal has a vast collection of templates for in-app messages. In-app carousels are the highlight of this collection. The tool’s drag-and-drop editor is straightforward, and you won’t have any problems with navigating it.
- Data storage capabilities: Messages sent through OneSignal’s API, Journeys and Automated Messages are stored for 30 days max. Since the platform doesn’t store any event data, targeting based on past events is impossible with OneSignal.
- User segmentation & personalization options: OneSignal segments users only by user attributes. No RFM or event-based segmentation is available. As for personalization, OneSignal offers multilingual messaging and dynamic content.
- User behavior & messaging performance analytics: With OneSignal analytics, you can monitor the basic messaging metrics (sent, delivered, opened, clicked). More advanced insights such as app revenue metrics and app usage statistics are missing, and there is no automated and real-time reporting.
- Integrations: In this context, OneSignal has been doing a great job. It has integrations with tools like Snowflake, Google Analytics, and Hubspot.
- User interface and ease of use: It doesn’t take long to master OneSignal.It boasts of a straightforward interface that works the way customers expect it to.
- Company’s expertise in user retention: OneSignal positions itself as a mobile-first company, and they live up to this name by constantly delivering great content about app engagement and retention strategies and trends. G2 and Capterra reviewers speak positively about their customer success team and documentation.
Why choose Pushwoosh over OneSignal
If you compare OneSignal with Pushwoosh, you’ll see that Pushwoosh has, unlike the alternative.
Pushwoosh Customer Journey Builder stands out as more advanced in terms of functionality.The campaigns can be triggered by both audience and events, providing greater flexibility.
Pushwoosh also offers superior segmentation compared to OneSignal: you can create advanced segments based on past events and attributes, whereas OneSignal allows segmenting by real-time events only.
Pushwoosh facilitates omnichannel communication with the reachability check feature. Its absence in OneSignal is a serious weak spot.
OneSignal’s analytics capabilities pale in comparison with Pushwoosh, whose Statistics section has been enhanced with post-messaging and conversion analysis features and customizable Dashboards.
🆚Want to learn more about the differences between Pushwoosh and OneSignal? Take a look at this in-depth comparison.
Ready to increase your user retention rates?
User retention is an endless journey; on this path, you’ll need a software companion you can rely on.
Out of all user retention tools, Pushwoosh is the one all-round platform that can support every strategy. Out-of-app and in-app communications, behavior analytics, and customer journey building — Pushwoosh can do it all.
Don’t take just our word for it. Sign up for Pushwoosh right away and start driving user retention in your mobile app for free!




